Traducciones al Español
Estamos traduciendo nuestros guías y tutoriales al Español. Es posible que usted esté viendo una traducción generada automáticamente. Estamos trabajando con traductores profesionales para verificar las traducciones de nuestro sitio web. Este proyecto es un trabajo en curso.
Create a Linode account to try this guide with a $ credit.
This credit will be applied to any valid services used during your first  days.

Istio is a service mesh, or a network of microservices, that can handle tasks such as load balancing, service-to-service authentication, monitoring, and more. It does this by deploying sidecar proxies to intercept network data, which causes minimal disruption to your current application.

The Istio platform provides its own API and feature set to help you run a distributed microservice architecture. You can deploy Istio with few to no code changes to your applications allowing you to harness its power without disrupting your development cycle. In conjunction with Kubernetes, Istio provides you with insights into your cluster leading to more control over your applications.

In this guide you will complete the following tasks:

Important

This guide’s example instructions will create several billable resources on your Linode account. If you do not want to keep using the example cluster that you create, be sure to delete it when you have finished the guide.

If you remove the resources afterward, you will only be billed for the hour(s) that the resources were present on your account. Consult the Billing and Payments guide for detailed information about how hourly billing works and for a table of plan pricing.

Before You Begin

Familiarize yourself with Kubernetes using our series A Beginner’s Guide to Kubernetes and Advantages of Using Kubernetes.

Create Your Kubernetes Cluster

Important

The k8s-alpha CLI is deprecated. On March 31st, 2020, it will be removed from the linode-cli. After March 31, 2020, you will no longer be able to create or manage clusters using the k8s-alpha CLI plugin.

However, you will still be able to create and manage these clusters using Terraform. The Terraform module used is a public project officially supported by Linode, and is currently used to power the k8s-alpha CLI.

Other alternatives for creating and managing clusters include:

There are many ways to create a Kubernetes cluster. This guide will use the Linode k8s-alpha CLI.

  1. To set it up the Linode k8s-alpha CLI, see the How to Deploy Kubernetes on Linode with the k8s-alpha CLI guide and stop before the “Create a Cluster” section.

  2. Now that your Linode K8s-alpha CLI is set up, You are ready to create your Kubernetes cluster. You will need 3 worker nodes and one master for this guide. Create your cluster using the following command:

    linode-cli k8s-alpha create istio-cluster --node-type g6-standard-2 --nodes 3 --master-type g6-standard-2 --region us-east --ssh-public-key $HOME/.ssh/id_rsa.pub
  3. After the cluster is created you should see output with a similar success message:

    Apply complete! Resources: 5 added, 0 changed, 0 destroyed.
    Switched to context "istio-cluster-ka4OLOcgqHw@istio-cluster".
    Your cluster has been created and your kubectl context updated.
    
    Try the following command:
    kubectl get pods --all-namespaces
    
    Come hang out with us in #linode on the Kubernetes Slack! http://slack.k8s.io/
  4. If you visit the Linode Cloud Manager, you will see your newly created cluster nodes on the Linodes listing page.

Install Helm

Follow the instructions in the How to Install Apps on Kubernetes with Helm guide to install Helm on your cluster. Stop before the section on “Using Helm Charts to Install Apps”.

Install Istio

  • For Linux or macOS users, use curl to pull the Istio project files. Even though you will use Helm charts to deploy Istio to your cluster, pulling the Istio project files will give you access to the sample Bookinfo application that comes bundled with this installation.

    curl -L https://git.io/getLatestIstio | ISTIO_VERSION=1.4.2 sh -
  • If you are using Windows, you will need to go to Istio’s Github repo to find the download. There you will find the latest releases for Windows, Linux, and macOS.

Note
Issuing the curl command will create a new directory, istio-1.4.2, in your current working directory. Ensure you move into the directory where you’d like to store your Istio project files before issuing the curl command.

Install Helm Charts

  1. Add the Istio Helm repo:

    helm repo add istio.io https://storage.googleapis.com/istio-release/releases/1.4.2/charts/
  2. Update the helm repo listing:

    helm repo update
  3. Verify that you have the repo:

    helm repo list | grep istio.io

    The output should be similar to the following:

    istio.io	https://storage.googleapis.com/istio-release/releases/1.4.2/charts/
  4. Install Istio’s Custom Resource Definitions (CRD) with the helm chart. This command also creates a Pod namespace called istio-system which you will continue to use for the remainder of this guide.

    helm install istio-init istio.io/istio-init
    NAME: istio-init
    LAST DEPLOYED: Thu Dec 12 09:20:43 2019
    NAMESPACE: default
    STATUS: deployed
    REVISION: 1
    TEST SUITE: None
  5. Verify that all CRDs were successfully installed:

    kubectl get crds | grep 'istio.io' | wc -l

    You should see the following output:

    23

    If the number is less, you may need to wait a few moments for the resources to finish being created.

  6. Install the Helm chart for Istio. There are many installation options available for Istio. For this guide, the command enables Grafana, which you will use later to visualize your cluster’s data.

    helm install istio istio.io/istio --set grafana.enabled=true
    NAME: istio
    LAST DEPLOYED: Thu Dec 12 09:23:02 2019
    NAMESPACE: default
    STATUS: deployed
    REVISION: 1
    TEST SUITE: None
    NOTES:
    Thank you for installing Istio.
    
    Your release is named Istio.
    
    To get started running application with Istio, execute the following steps:
    1. Label namespace that application object will be deployed to by the following command (take default namespace as an example)
    
    $ kubectl label namespace default istio-injection=enabled
    $ kubectl get namespace -L istio-injection
    
    2. Deploy your applications
    
    $ kubectl apply -f <your-application>.yaml
    
    For more information on running Istio, visit:
    https://istio.io/
  7. Verify that the Istio services and Grafana are running:

    kubectl get svc

    The output should be similar to the following:

    NAME                     TYPE           CLUSTER-IP       EXTERNAL-IP      PORT(S)                                                                                                                                      AGE
    grafana                  ClusterIP      10.100.187.16    <none>           3000/TCP                                                                                                                                     3m35s
    istio-citadel            ClusterIP      10.107.95.118    <none>           8060/TCP,15014/TCP                                                                                                                           3m35s
    istio-galley             ClusterIP      10.96.238.193    <none>           443/TCP,15014/TCP,9901/TCP                                                                                                                   3m35s
    istio-ingressgateway     LoadBalancer   10.99.127.171    104.237.148.33   15020:32094/TCP,80:31380/TCP,443:31390/TCP,31400:31400/TCP,15029:32477/TCP,15030:31679/TCP,15031:30483/TCP,15032:30118/TCP,15443:32529/TCP   3m35s
    istio-pilot              ClusterIP      10.98.193.75     <none>           15010/TCP,15011/TCP,8080/TCP,15014/TCP                                                                                                       3m35s
    istio-policy             ClusterIP      10.109.194.141   <none>           9091/TCP,15004/TCP,15014/TCP                                                                                                                 3m35s
    istio-sidecar-injector   ClusterIP      10.101.155.91    <none>           443/TCP,15014/TCP                                                                                                                            3m35s
    istio-telemetry          ClusterIP      10.97.162.208    <none>           9091/TCP,15004/TCP,15014/TCP,42422/TCP                                                                                                       3m35s
    kubernetes               ClusterIP      10.96.0.1        <none>           443/TCP                                                                                                                                      137m
    prometheus               ClusterIP      10.108.217.19    <none>           9090/TCP                                                                                                                                     3m35s
  8. You can also see the Pods that are running by using this command:

    kubectl get pods

    The output will look similar to this:

    NAME                                    READY   STATUS      RESTARTS   AGE
    grafana-c4bcd89cb-c4cpw                 1/1     Running     0          5m13s
    istio-citadel-79945f56f7-vs8n8          1/1     Running     0          5m13s
    istio-galley-54c44fd84c-wgg2r           1/1     Running     0          5m13s
    istio-ingressgateway-bdffcd464-sw2w4    1/1     Running     0          5m13s
    istio-init-crd-10-1.4.2-pv2dc           0/1     Completed   0          7m34s
    istio-init-crd-11-1.4.2-f2pfr           0/1     Completed   0          7m34s
    istio-init-crd-14-1.4.2-hrch4           0/1     Completed   0          7m34s
    istio-pilot-6f64485fb4-k57f4            2/2     Running     2          5m14s
    istio-policy-58456b9855-jvj8s           2/2     Running     2          5m13s
    istio-sidecar-injector-b8fb8497-v89sl   1/1     Running     0          5m14s
    istio-telemetry-bb59599bd-bnzpv         2/2     Running     3          5m13s
    prometheus-fcdfd6cb5-6cjz2              1/1     Running     0          5m13s
  9. Before moving on, be sure that all Pods are in the Running or Completed status.

    Note

    If you need to troubleshoot, you can check a specific Pod by using kubectl, remembering that you set the namespace to istio-system:

    kubectl describe pods pod_name -n pod_namespace

    And check the logs by using:

    kubectl logs pod_name -n pod_namespace

Set up Envoy Proxies

  1. Istio’s service mesh runs by employing sidecar proxies. You will enable them by injecting them into the containers. This command is using the default namespace which is where you will be deploying the Bookinfo application.

    kubectl label namespace default istio-injection=enabled
    Note

    This deployment uses automatic sidecar injection. Automatic injection can be disabled and manual injection enabled during installation via istioctl. If you disabled automatic injection during installation, use the following command to modify the bookinfo.yaml file before deploying the application:

    kubectl apply -f <(istioctl kube-inject -f ~/istio-1.4.2/samples/bookinfo/platform/kube/bookinfo.yaml)
  2. Verify that the ISTIO-INJECTION was enabled for the default namespace:

    kubectl get namespace -L istio-injection

    You will get a similar output:

    NAME          STATUS   AGE    ISTIO-INJECTION
    default       Active   141m   enabled
    kube-public   Active   141m
    kube-system   Active   141m

Install the Istio Bookinfo App

The Bookinfo app is a sample application that comes packaged with Istio. It features four microservices in four different languages that are all separate from Istio itself. The application is a simple single page website that displays a “book store” catalog page with one book, it’s details, and some reviews. The microservices are:

  • productpage is written in Python and calls details and reviews to populate the page.
  • details is written in Ruby and contains the book information.
  • reviews is written in Java and contains book reviews and calls ratings.
  • ratings is written in Node.js and contains book ratings. There are three versions of this microservice in the application. A different version is called each time the page is refreshed.
  1. Navigate to the directory where you installed Istio.

  2. The bookinfo.yaml file is the application manifest. It specifies all the service and deployment objects for the application. Here is just the productpage section of this file; feel free to browse the entire file:

    File: ~/istio-1.4.2/samples/bookinfo/platform/kube/bookinfo.yaml
     1
     2
     3
     4
     5
     6
     7
     8
     9
    10
    11
    12
    13
    14
    15
    16
    17
    18
    19
    20
    21
    22
    23
    24
    25
    26
    27
    28
    29
    30
    31
    32
    33
    34
    35
    36
    37
    38
    39
    40
    41
    42
    43
    44
    45
    46
    47
    48
    
    ...
    
    apiVersion: v1
    kind: Service
    metadata:
      name: productpage
      labels:
        app: productpage
        service: productpage
    spec:
      ports:
      - port: 9080
        name: http
      selector:
        app: productpage
    ---
    apiVersion: v1
    kind: ServiceAccount
    metadata:
      name: bookinfo-productpage
    ---
    apiVersion: apps/v1
    kind: Deployment
    metadata:
      name: productpage-v1
      labels:
        app: productpage
        version: v1
    spec:
      replicas: 1
      selector:
        matchLabels:
          app: productpage
          version: v1
      template:
        metadata:
          labels:
            app: productpage
            version: v1
        spec:
          serviceAccountName: bookinfo-productpage
          containers:
          - name: productpage
            image: docker.io/istio/examples-bookinfo-productpage-v1:1.15.0
            imagePullPolicy: IfNotPresent
            ports:
            - containerPort: 9080
    ---
  3. Start the Bookinfo application with the following command:

    kubectl apply -f ~/istio-1.4.2/samples/bookinfo/platform/kube/bookinfo.yaml

    The following output results:

    service/details created
    serviceaccount/bookinfo-details created
    deployment.apps/details-v1 created
    service/ratings created
    serviceaccount/bookinfo-ratings created
    deployment.apps/ratings-v1 created
    service/reviews created
    serviceaccount/bookinfo-reviews created
    deployment.apps/reviews-v1 created
    deployment.apps/reviews-v2 created
    deployment.apps/reviews-v3 created
    service/productpage created
    serviceaccount/bookinfo-productpage created
    deployment.apps/productpage-v1 created
  4. Check that all the services are up and running:

    kubectl get services

    The output will look similar to the following:

    NAME                     TYPE           CLUSTER-IP       EXTERNAL-IP      PORT(S)                                                                                                                                      AGE
    details                  ClusterIP      10.101.227.234   <none>                 9080/TCP                                                                                                                                     43s
    grafana                  ClusterIP      10.100.187.16    <none>                 3000/TCP                                                                                                                                     11m
    istio-citadel            ClusterIP      10.107.95.118    <none>                 8060/TCP,15014/TCP                                                                                                                           11m
    istio-galley             ClusterIP      10.96.238.193    <none>                 443/TCP,15014/TCP,9901/TCP                                                                                                                   11m
    istio-ingressgateway     LoadBalancer   10.99.127.171    104.237.148.33   15020:32094/TCP,80:31380/TCP,443:31390/TCP,31400:31400/TCP,15029:32477/TCP,15030:31679/TCP,15031:30483/TCP,15032:30118/TCP,15443:32529/TCP   11m
    istio-pilot              ClusterIP      10.98.193.75     <none>                 15010/TCP,15011/TCP,8080/TCP,15014/TCP                                                                                                       11m
    istio-policy             ClusterIP      10.109.194.141   <none>                 9091/TCP,15004/TCP,15014/TCP                                                                                                                 11m
    istio-sidecar-injector   ClusterIP      10.101.155.91    <none>                 443/TCP,15014/TCP                                                                                                                            11m
    istio-telemetry          ClusterIP      10.97.162.208    <none>                 9091/TCP,15004/TCP,15014/TCP,42422/TCP                                                                                                       11m
    kubernetes               ClusterIP      10.96.0.1        <none>                 443/TCP                                                                                                                                      145m
    productpage              ClusterIP      10.110.84.77     <none>                 9080/TCP                                                                                                                                     43s
    prometheus               ClusterIP      10.108.217.19    <none>                 9090/TCP                                                                                                                                     11m
    ratings                  ClusterIP      10.110.206.217   <none>                 9080/TCP                                                                                                                                     43s
    reviews                  ClusterIP      10.98.21.141     <none>                 9080/TCP
  5. Check that the Pods are all up:

    kubectl get pods

    The expected output should look similar, with all Pods running:

    NAME                                    READY   STATUS      RESTARTS   AGE
    details-v1-68fbb76fc-pz6jt              2/2     Running     0          74s
    grafana-c4bcd89cb-c4cpw                 1/1     Running     0          11m
    istio-citadel-79945f56f7-vs8n8          1/1     Running     0          11m
    istio-galley-54c44fd84c-wgg2r           1/1     Running     0          11m
    istio-ingressgateway-bdffcd464-sw2w4    1/1     Running     0          11m
    istio-init-crd-10-1.4.2-pv2dc           0/1     Completed   0          14m
    istio-init-crd-11-1.4.2-f2pfr           0/1     Completed   0          14m
    istio-init-crd-14-1.4.2-hrch4           0/1     Completed   0          14m
    istio-pilot-6f64485fb4-k57f4            2/2     Running     2          11m
    istio-policy-58456b9855-jvj8s           2/2     Running     2          11m
    istio-sidecar-injector-b8fb8497-v89sl   1/1     Running     0          11m
    istio-telemetry-bb59599bd-bnzpv         2/2     Running     3          11m
    productpage-v1-6c6c87ffff-r66dv         2/2     Running     0          74s
    prometheus-fcdfd6cb5-6cjz2              1/1     Running     0          11m
    ratings-v1-7bdfd65ccc-8zvk4             2/2     Running     0          74s
    reviews-v1-5c5b7b9f8d-rwjgv             2/2     Running     0          74s
    reviews-v2-569796655b-z5zc6             2/2     Running     0          74s
    reviews-v3-844bc59d88-bwl2t             2/2     Running     0          74s
    Note
    If you do not see all Pods running right away, you may need to wait a few moments for them to complete the initialization process.
  6. Check that the Bookinfo application is running. This command will pull the title tag and contents from the /productpage running on the ratings Pod:

    kubectl exec -it $(kubectl get pod -l app=ratings -o jsonpath='{.items[0].metadata.name}') -c ratings -- curl productpage:9080/productpage | grep -o "<title>.*</title>"

    The expected output will look like this:

    &lt;title&gt;Simple Bookstore App&lt;/title&gt;

Open the Istio Gateway

When checking the services in the previous section, you may have noticed none had external IPs. This is because Kubernetes services are private by default. You will need to open a gateway in order to access the app from the web browser. To do this you will use an Istio Gateway.

Here are the contents of the bookinfo-gateway.yaml file that you will use to open the gateway:

File: ~/istio-1.4.2/samples/bookinfo/networking/bookinfo-gateway.yaml
 1
 2
 3
 4
 5
 6
 7
 8
 9
10
11
12
13
14
15
16
17
18
19
20
21
22
23
24
25
26
27
28
29
30
31
32
33
34
35
36
37
38
39
40
41
apiVersion: networking.istio.io/v1alpha3
kind: Gateway
metadata:
  name: bookinfo-gateway
spec:
  selector:
    istio: ingressgateway # use istio default controller
  servers:
  - port:
      number: 80
      name: http
      protocol: HTTP
    hosts:
    - "*"
---
apiVersion: networking.istio.io/v1alpha3
kind: VirtualService
metadata:
  name: bookinfo
spec:
  hosts:
  - "*"
  gateways:
  - bookinfo-gateway
  http:
  - match:
    - uri:
        exact: /productpage
    - uri:
        prefix: /static
    - uri:
        exact: /login
    - uri:
        exact: /logout
    - uri:
        prefix: /api/v1/products
    route:
    - destination:
        host: productpage
        port:
          number: 9080
  • The Gateway section sets up the server and specifies the port and protocol that will be opened through the gateway. Note that the name must match Istio’s named service ports standardization scheme.

  • In the Virtual Service section, the http field defines how HTTP traffic will be routed, and the destination field says where requests are routed.

  1. Apply the ingress gateway with the following command:

    apply -f ~/istio-1.4.2/samples/bookinfo/networking/bookinfo-gateway.yaml

    You should see the following output:

    gateway.networking.istio.io/bookinfo-gateway created
    virtualservice.networking.istio.io/bookinfo created
  2. Confirm that the gateway is open:

    kubectl get gateway

    You should see the following output:

    NAME               AGE
    bookinfo-gateway   1m
  3. Access your ingress gateway’s external IP. This IP will correspond to the value listed under EXTERNAL-IP.

    kubectl get svc istio-ingressgateway

    The output should resemble the following. In the example, the external IP is 192.0.2.0. You will need this IP address in the next section to access your Bookinfo app.

    NAME                   TYPE           CLUSTER-IP      EXTERNAL-IP      PORT(S)                                                                                                                                      AGE
    istio-ingressgateway   LoadBalancer   10.99.127.171   104.237.148.33   15020:32094/TCP,80:31380/TCP,443:31390/TCP,31400:31400/TCP,15029:32477/TCP,15030:31679/TCP,15031:30483/TCP,15032:30118/TCP,15443:32529/TCP   52m

Apply Default Destination Rules

Destination rules specify named service subsets and give them routing rules to control traffic to the different instances of your services.

  1. Apply destination rules to your cluster:

    kubectl apply -f ~/istio-1.4.2/samples/bookinfo/networking/destination-rule-all.yaml

    The output will appear as follows:

    destinationrule.networking.istio.io/productpage created
    destinationrule.networking.istio.io/reviews created
    destinationrule.networking.istio.io/ratings created
    destinationrule.networking.istio.io/details created
  2. To view all the applied rules issue the following command:

    kubectl get destinationrules -o yaml

Visualizations with Grafana

  1. Open a gateway for Grafana in the same way. Create a new file called grafana-gateway.yaml.

    File: ~/istio-1.4.2/samples/bookinfo/networking/grafana-gateway.yaml
     1
     2
     3
     4
     5
     6
     7
     8
     9
    10
    11
    12
    13
    14
    15
    16
    17
    18
    19
    20
    21
    22
    23
    24
    25
    26
    27
    28
    29
    30
    31
    32
    33
    34
    35
    36
    37
    38
    39
    40
    41
    42
    43
    
    apiVersion: networking.istio.io/v1alpha3
    kind: Gateway
    metadata:
      name: grafana-gateway
      namespace: default
    spec:
      selector:
        istio: ingressgateway # use istio default controller
      servers:
      - port:
          number: 15031
          name: http-grafana
          protocol: HTTP
        hosts:
        - "*"
    ---
    apiVersion: networking.istio.io/v1alpha3
    kind: VirtualService
    metadata:
      name: grafana-vs
    spec:
      hosts:
      - "*"
      gateways:
      - grafana-gateway
      http:
      - match:
        - port: 15031
        route:
        - destination:
            host: grafana
            port:
              number: 3000
    ---
    apiVersion: networking.istio.io/v1alpha3
    kind: DestinationRule
    metadata:
      name: grafana
    spec:
      host: grafana
      trafficPolicy:
        tls:
          mode: DISABLE
  2. Apply the ingress gateway with the following command:

    kubectl apply -f ~/istio-1.4.2/samples/bookinfo/networking/grafana-gateway.yaml

    You should see the following output:

    gateway.networking.istio.io/grafana-gateway created
    virtualservice.networking.istio.io/grafana-vs created
    destinationrule.networking.istio.io/grafana created
  3. Confirm that the gateway is open:

    kubectl get gateway

    You should see the following output:

    NAME               AGE
    bookinfo-gateway   6m
    grafana-gateway    48s
  4. Once this is completed, visit the following URL in your web browser to access your Mesh Dashboard:

    http://INGRESSGATEWAYIP:15031/dashboard/db/istio-mesh-dashboard
  5. You will see the Mesh Dashboard. There will be no data available yet.

  6. Send data by visiting a product page, replacing 192.0.2.0 with the value for your ingress gateway’s external IP:

    http://192.0.2.0/productpage

    Refresh the page a few times to generate some traffic.

  7. Return to the dashboard and refresh the page to see the data.

    The Mesh Dashboard displays a general overview of Istio service mesh, the services that are running, and their workloads.

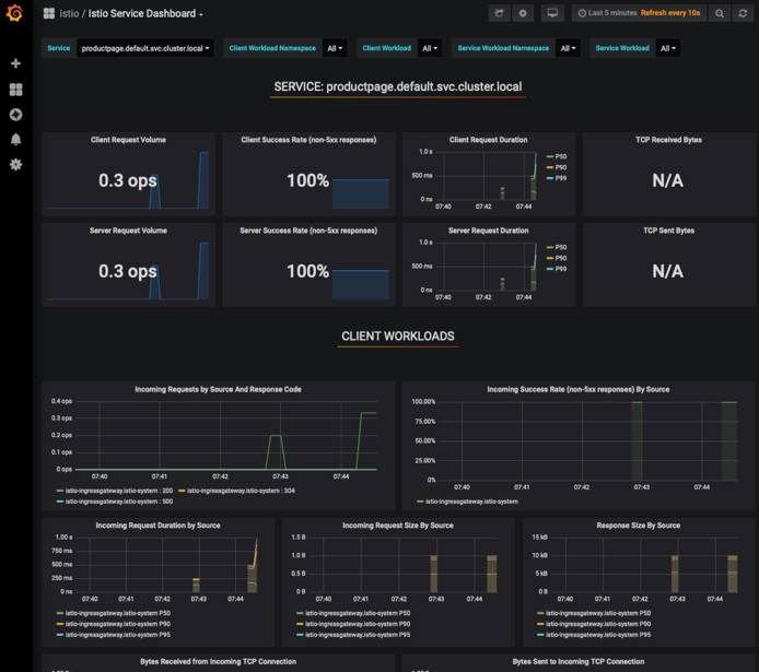
  8. To view a specific service or workload you can click on them from the HTTP/GRPC Workloads list. Under the Service column, click productpage.default.svc.cluster.local from the HTTP/GRPC Workloads list.

  9. This will open a Service dashboard specific to this service.

  10. Feel free to explore the other Grafana dashboards for more metrics and data. You can access all the dashboards from the dropdown menu at the top left of the screen.

Removing Clusters and Deployments

If you at any time need to remove the resources created when following this guide, enter the following commands, confirming any prompts that appear:

helm uninstall istio-init
helm uninstall istio
linode-cli k8s-alpha delete istio-cluster

More Information

You may wish to consult the following resources for additional information on this topic. While these are provided in the hope that they will be useful, please note that we cannot vouch for the accuracy or timeliness of externally hosted materials.

This page was originally published on


Your Feedback Is Important

Let us know if this guide was helpful to you.


Join the conversation.
Read other comments or post your own below. Comments must be respectful, constructive, and relevant to the topic of the guide. Do not post external links or advertisements. Before posting, consider if your comment would be better addressed by contacting our Support team or asking on our Community Site.
The Disqus commenting system for Linode Docs requires the acceptance of Functional Cookies, which allow us to analyze site usage so we can measure and improve performance. To view and create comments for this article, please update your Cookie Preferences on this website and refresh this web page. Please note: You must have JavaScript enabled in your browser.